超星智慧考试系统使用手册·管理端 20250210v1.docx
超星智慧考试系统
用户使用手册
(管理端)
超星泛雅集团
2025年2月
目录
一、 登录 4
1.1、 登录地址 4
1.1.1、登录方式 4
1.1.2、双因子验证 4
1.1.3、首次登录 5
二、 用户管理以及角色数据权限 6
2.1、用户管理 6
2.2、角色权限管理 7
三、 题库管理 8
3.1、题库分类管理 8
3.2、题库管理 9
3.2.1、创建题库 9
3.2.2、管理题目 9
3.2.3、设置安全口令 14
3.2.4、分配题库管理教师 14
3.2.5、题库查重 15
3.2.6、知识图谱 15
3.3、题库审批流管理 16
3.3.1、设置题库审批流 16
3.3.2、教师提交审批 16
3.3.3、题库审核管理 17
3.4、题库自测统计功能 17
四、试卷管理 19
4.1、试卷分类管理 19
4.2、试卷管理 20
4.2.1、组卷 20
4.2.2、试卷查重 22
4.2.3、试卷答题纸 23
4.2.4、试卷分配管理教师 24
4.2.5、试卷排版文件 25
4.3、试卷排版模版管理 25
4.3.1、创建试卷导出排版模版 26
4.3.2、选择模版导出 26
4.3.3、批量导出 27
4.3.4、题目文本内容选项导出 27
4.4、试卷审批流管理 28
4.4.1、设置试卷审批流 28
4.4.3、教师提交试卷审批 29
4.5、试卷审核管理 29
4.5.1、查看试卷审批任务列表 29
4.5.2、查看试卷审批进度 30
4.6、智能组卷模版管理 30
4.7、智能组卷任务列表 31
五、人脸识别认证管理 32
六、线上考试管理 33
6.1按考试巡考 33
6.1.1发布考试 34
6.1.2发送考试通知 43
6.1.3发送考试须知 45
6.1.4考生管理 46
6.1.5监考教师管理 48
6.1.6阅卷教师管理 52
6.1.7在线监考 55
6.1.8监考方式 64
6.1.9证书设置 67
6.1.10批阅管理 74
6.2按监考教师巡考 98
6.3按考生巡考 100
八、线下考试发布 101
九、考务管理 104
8.1学期管理 104
8.2考区管理 105
8.3教室管理 106
8.4教务课程管理 107
8.5教务选课数据管理 108
8.6考试类型管理 109
8.7考试批次管理 110
8.8考试场次管理 111
8.9约考管理 114
8.10排考数据管理 118
8.11未发布考试管理 118
十、下载中心 119
十一、成绩管理 119
10.1线上成绩管理 119
10.2网络课程成绩管理 120
十二、统计分析 123
11.1综合统计 123
11.2考试统计 123
11.3题库统计 124
11.4考试详情分析 125
11.5考试分析报告 127
十三、 扫描管理 128
13.1扫描仪硬件的基础条件 128
13.2扫描管理 128
13.2.1扫描仪的连接与使用 129
13.2.2扫描方式 136
13.2.3处理异常项 139
13.3考试扫描管理 147
13.4答题纸管理(空白答题纸) 153
登录
登录地址
浏览器输入已开通的考试系统单位域名,进入登录页面。例如new.kaoshi.chaoxing.com(单位域名不同单位不相同)

1.1.1、登录方式
登录方式包括三种,分别为:手机号登录、机构账号登录、使用学习通app扫码登录;(登录时确认用户在此单位已存在对应账号,不存在的话会自动按照学生角色处理,跳转到考试列表页面)
1.1.2、双因子验证
为保证用户账号数据安全,系统提供两道验证,用户通过以上三种方式登录系统后会自动跳转到第二道手机验证码验证页面;

、用户没有绑定手机号的情况下会优先让用户绑定手机号;绑定后拖拽图形获得验证码;
、教师和学生输入手机号和账号绑定的时候会校验是否手机号此前已经绑定过其他账号,如果有会合并账号,管理员账号绑定手机号不会发生账号合并;
、手机验证码通过验证,系统会自动根据登录用户在系统中的角色跳转到相应的页面;(学生跳转到考试列表页面、教师跳转到个人空间或者工作台、管理员跳转到单位后台)
注:双因子验证中的手机号验证码可以根据角色设置是否需要进行验证,如果不需要此验证流程,可联系本地项目经理或者客服进行配置;
1.1.3、首次登录
当用户是第一次使用超星智慧考试系统,不知道自己的账号密码的情况下,可以点击首次登录进行认证登录,登录需要用户如实输入自己的学号和真实姓名(注:首次登录需要联系本地项目经理或者客服进行配置);



用户管理以及角色数据权限
2.1、用户管理
用户管理支持用户添加、修改、删除系统管理员、教师以及学生,维护用户基本信息和组织架构;
(1)管理员

教师(管理员可以在后台维护教师信息以及模拟登录教师)

学生

2.2、角色权限管理
(1)系统超管可以看到所有用户以及所有数据,其他角色管理员和教师分别可以看到数据权限范围管理内的、自己创建的以及被分配为数据管理教师的数据;
(2)管理员角色可以从超星其他系统,例如微服务一体化平台同步,超管自动同步,其他角色需要手动点击添加微服务角色进行拉取;
(3)微服务同步的角色不可以删除和编辑,本地自建角色可以编辑和删除;
(4)如需调整某个角色下的管理员功能或者数据权限,需要点击对应角色权限管理和账号管理进行设置;
(5)支持在角色下批量导入用户(导入的用户必须是考试系统内部的管理员)


题库管理
3.1、题库分类管理
此模块支持自定义题库所属分类,支持添加多级分类,根据业务需求,自定义分类的级别数量和内容,可同级别调整分类顺序。

3.2、题库管理
题库管理模块支持管理员,教师创建、查看、编辑、删除题库。可以根据需求支持多位教师共享共建同一个题库,管理人员可以查看修改,并且支持使用题库中的题目进行组卷,同时也支持添加教务课程信息以及维护题库知识点等。为了保障题库题目避免泄露,安全措施包括支持用户对题库加密设置安全口令,分配使用人操作权限等;(高级设置支持设置题库查重可以从系统管理中配置是否显示)

3.2.1、创建题库
点击右上角创建题库按钮,进行题库创建;创建题库的时候需要维护题库基本信息,非必填;

3.2.2、管理题目
(1)点击题库列表操作列中的管理题目,即可开始创建、或者管理题库中对应的题目;

支持手动创建添加题目,也可以直接引用超星资源库以及自己在超星网络课程平台中创建的题目。分别需要点击创建题目、从网络课程导入,题库从网络课程导入题目时,支持选择网络课程中文件夹或者题目部分导入;


用户从题目管理中点击-从网络课程导入,跳转网络课程题库列表页面;(注意教师、管理员数据权限不同)

选择网络课程-选题导入

进入课程题目列表页面,支持多选文件夹或选择题目导入

支持自定义题型

可以按照不同格式文件进行导出

教师端题库管理--可以通过后台教师权限-数据项权限设置控制【创建新题库】、【组卷】功能入口的显隐,便于管理员控制教师角色的操作权限。



泛雅课程下题库模块 能够引用考试系统的题库 形成双向互通


3.2.3、设置安全口令
为了保证考试用到的题目的数据安全,支持题库管理教师以及管理员给题库设置一个安全口令,当其他用户想要查看此题库中的题目或者需要组卷的时候需要验证题库安全口令,通过后方可进行下一步操作;题库安全口令设置后会自动给所有管理此题库的教师发送加密通知。如果安全口令忘记了,需要找设置安全口令的教师索要密码,如果设置口令的教师忘记了密码,可以通过忘记密码找回密码。

3.2.4、分配题库管理教师
添加题库管理团队教师,可以根据需要设置教师的使用权限;也可以支持设置教师出题任务,实时查看教师创建题目进度;


3.2.5、题库查重
题库创建题目之后,支持将题库中的所有题目两两进行对比查找出题教师出题相似的题目;

3.2.6、知识图谱
题库关联教务课程后,支持用户按照课程知识点维护到题库管理中,创建题库的时候可以把知识点绑定到题目上。学生考试后可以查看对应题目的知识点掌握情况;

3.3、题库审批流管理
题库创建之后需要进行审批,需要开启此审批流程开关,开启后所有教师创建的题库都需要进行审批才可以进行组卷使用,另外,审批流程最大支持设置三级审批,可以自定义审批人;
3.3.1、设置题库审批流
审批流程可以设置编辑权限,以及题库审核系统可以自动进行检测的内容;

3.3.2、教师提交审批
教师提交审批的时候是发起人自选模式,即提交审批的教师需要自己选择不同级别中对应的审核人;

3.3.3、题库审核管理
审批人可以登录考试系统后台或者登录自己的个人空间收件箱,找到待审批的题库,进行审批;

3.4、题库自测统计功能
(1)开启后,题库开启自测功能的题库可以在题库列表点击自测统计

维度1:按题目统计,支持查看每个题目的自测使用情况,包含题目的使用次数以及答错的次数。便于教师了解学生此题目的掌握情况。

维度2:按学生统计,支持查看学生的自测次数,累计答题数、错题数;查看详情,可以查看学生每一次自测的详情。


四、试卷管理
4.1、试卷分类管理
同上题库分类管理,支持根据不同业务设置不同层级以及内容作为试卷的分类;

4.2、试卷管理
试卷管理模块支持管理员,教师创建、查看、编辑、删除试卷。管理人员可以编辑修改试卷内容,支持试卷查重、创建试卷答题纸、导出试卷排版文件,可以根据需求支持多位教师共享共建同一个试卷进行考试发布。为了保障试卷避免题目泄露,支持设置试卷封存密码,分配管理教师操作权限等;(高级设置支持设置试卷查重以及试卷创建数量预警,可以从系统管理中配置是否显示)
4.2.1、组卷
(1)系统支持用户按照两种模式,单个题库组卷、跨题库组卷两种模式;单个题库组卷支持手动组卷、智能组卷、智能导入、Ti格式导入进行组卷;




跨题库组卷支持手动组卷模式

4.2.2、试卷查重
试卷查重需要先在高级设置中设置查重模式以及查重范围,查重模式包括系统统一查重、教师自定义查重两种方式,支持按照学期、近几年、是否发布过考试等条件进行过滤;


系统统一查重,教师点击查重的时候会自动根据设置好的续期、近几年、是否发
布过考试筛选历史同课程关联的试卷作为重点查重对象,将当前试卷中的题目和历史试卷中全部的试卷中的题目进行一一对比;
教师自定义查重,支持教师自己选择重点查重对象,将当前试卷中的题目和历史试卷中全部的试卷中的题目进行一一对比;
(3)查重结果不满足管理员设置的重复度要求的试卷,支持系统自动发送通知;


4.2.3、试卷答题纸
支持在线创建、编辑试卷线下涂卡作答的答题纸,支持下载导出;


4.2.4、试卷分配管理教师
同题库分配管理教师,支持给不同教师设置此试卷的管理以及访问权限;包括封存、预览、编辑、复制、发布考试、删除;

多个试卷存在相同管理教师时,支持批量添加相同的管理教师,分别管理教师权限;


每个试卷分别分配管理教师的管理权限;

4.2.5、试卷排版文件
记录试卷按照不同模版导出的记录,支持设置默认导出文件,支持批量下载;

4.3、试卷排版模版管理
用户可以根据学校对于试卷导出样式要求,设置导出模版,用户导出的时候即可按照模版导出对应的试卷;模版支持预览,需要启用模版后,教师在导出的时候才可以看到对应的模版并使用;

4.3.1、创建试卷导出排版模版

4.3.2、选择模版导出

4.3.3、批量导出
Word排版文件导出记录,支持按照教师导出的文件进行打包下载,同时也支持按每一个单独文件下载;


4.3.4、题目文本内容选项导出
线下考试导出试卷-选择排版,单选题、多选题及复合题小题(单多选)的选项支持按文本内容显示。
题目选项的三种显示模式:
(1)默认显示:一行显示两个选项,可能存在学生会看漏选项内容的情况。
(2)单行显示:一行显示一个选项,当选项内容少时,会存在浪费纸张的情况。
(3)按文本内容显示:用户设置字数限制,当有一个选项内容超出设置的字数时,该题将单行显示选项。
排版导出的模板中 题目选项勾选【按文本内容显示】;

导出试卷-选择word排版导出-选择对应模板-设置显示的字数限制;

4.4、试卷审批流管理
试卷创建之后需要进行审批,需要开启此审批流程开关,开启后所有教师创建的试卷都需要进行审批才可以发布考试,另外,审批流程最大支持设置三级审批,可以自定义审批人;
4.4.1、设置试卷审批流
审批流程可以设置编辑权限以及试卷审核,系统可以自动进行检测的内容;

添加审批流需要编辑审批环节的级别、名称、审批人等;
可以设置审批通过需要自动检测以及编辑权限等;
4.4.3、教师提交试卷审批

4.5、试卷审核管理
同题库管理,教师自选审批人提交审批,管理员、审核人可以在试卷审核管理以及收件箱的审批通知中查看提交上来待审批的试卷;
4.5.1、查看试卷审批任务列表
(1)审批任务列表是根据审批人自动筛选只属于当前审批人的数据;
(2)审批记录支持下载审批报告

4.5.2、查看试卷审批进度
审批人,以及提交审批的考试,可以点击查看审批进度,查看目前试卷审批的进度和状态;

4.6、智能组卷模版管理
支持设置智能组卷方式生成模版,不同题库按照同一个规则批量进行组卷;
考试系统开发后台页面支持用户创建智能组卷模板,支持新建、编辑、删除(批量删除多个模板)

点击新建模板,跳转智能组卷编辑页面,点击保存,生成一个模板

4.7、智能组卷任务列表
此列表用来查看目前所有按照智能组卷模版正在组卷的任务状态(后台菜单单独可在功能菜单管理进行配置,智能组卷任务列表:/kssjgl/taskPageQuery,也可联系本地项目经理或者客服进行配置)

五、人脸识别认证管理
人脸识别认证管理,支持管理员或者学生将自己的人脸档案照片维护到此模块;包括三种维护方式:管理端后台手动上传、批量导入、发布人脸采集链接通知学生自主采集;
(1)手动上传

(2)批量导入

发送人脸采集通知,支持设置采集链接的开始与结束时间,支持自定义采集通知内容;

注:人脸采集档案照片是用来做学生考试进入考试作对比的基础照片,需要在考试之前就采集完毕,如果没有采集,学生进入考试的时候会自动将学生进入考试时候的照片作为学生的档案照片;
六、线上考试管理
6.1按考试巡考
考试管理模块可以查看未开始、进行中、已结束的所有考试,包含线上,线下两种考试形式,以列表形式呈现。针对已发布的考试可以进行查看考试详情、管理考生、在线监考、批阅(普通批阅,流水批阅),管理监考老师、管理批阅教师,证书设置,以及删除考试等操作。同时支持导出考试成绩,考试附件,考试,考试批阅留痕答题纸,监考列表,监考详情等操作可用于数据分析及数据存档。


6.1.1发布考试
考试发布管理可以对考试过程进行各项参数设置,包括考试发放对象、基本信息设置、防作弊设置、高级设置和考试须知,考试通知发放。

设置考试形式:线上考试/线下考试 默认显示线上考试。
设置考试名称:该设置为选填,用户如果不填写,默认获取试卷名称。
(3)设置考试发放对象:
按网络课程班级分别发放考试:勾选后 选择发放对象只能通过网络课程中/本地网络课程中添加考生。
从网络课程按教学班选择学生,按教学班分组:勾选后 从网络课程添加/本地网络课程中添加考生 按照网络课程教学班给学生自动分组。
①从学生库添加:从该单位基础学生库选择考生添加。
②从本地网络课程添加 :如果单位做本地部署,从本地镜像泛雅平台教师空间获取教师创建的网络课程下选择考生添加。
③从网络课程添加:从教师空间获取教师创建的网络课程下选择考生添加。
④从教务课程添加:从已经对接的教务选课数据下选择考生添加。
⑤从排考课程添加:从已经对接的排考数据下选择考生添加。


(4)考试基本设置
①按时间段设置:设置本次考试的时间范围,设置考试开始时间、结束时间。
②按日期循环设置:按照设定的日期范围内,每天循环开放对应考试。
③答题时长:设置本次考试考生有效的答题时长,考试时长设置范围要在考试开始结束时间范围内。
④单题限时:设置考试题目的单道题答题时长限制,所有题型统一限时。
⑤限时进入:设置本次考试开始后,考生能够最晚进入考试的时间。
⑥限时提交:设置本次考试考生最早的提交时间。
⑦考试批次:设置本次考试所属的考试批次。
⑧考试场次:设置本次考试所属的考试场次。
⑨作答要求:设置本次考试考前x分钟可以进行考前准备,学生作答支持上传的附件类型。

(5)防作弊设置和其他防作弊设置
系统提供多种防作弊手段,有效防止学生在考试过程中作弊。
①考试过程抓拍监控:支持考试抓拍和间隔设置。系统将同时抓拍手机前、后摄像头、答题画面,监考人员可以实时查看抓拍画面。
②考试过程切屏监控:支持切屏监控及切出考试次数限制。过程中全程监控考生的答题界面,记录考生切出页面的次数与时长,监考员可以实时查看切屏记录。
③考生终端设置:支持多终端考试限制,指定考试终端为客户端时,考生只能到学校机房进行考试,满足集中考试需求。
④禁止使用学习通低版本考试:勾选后,版本号低于V4.1.4.25512,禁止进入考试。
⑤人脸识别对比不通过不允许进入考试:支持设置人脸识别对比不通过不允许进入考试,开启后进入考试将进行人脸核对,确保本人参加考试并人脸识别不通过不允许进入考试。
⑥退出考试强制收卷:勾选后,学生在考试过程中退出考试,系统会强制收卷。
⑦题目乱序:支持发放考试设置题目乱序,设置后,每位考生所收到的试卷题目顺序将打乱排列。
⑧选项乱序:支持发放考试设置选项乱序,设置后实现选择题的每个选项打乱排列。

(6)高级设置
系统支持及格标准、重做设置、其他防作弊设置、评分设置、监考设置、查看分数权限、批阅设置、等多种高级设置功能,满足不同类型考试需求。



点击 右上角“下一步”即可设置考试须知内容,系统会根据选择的试卷信息以及考试设置显示默认须知内容。

点击 “发布”页面弹窗 是否给考生发通知入口,用户可选择是否给考试下的考生发通知的操作,点击“是”系统自动会给考试下的考生发送考试通知,学生可通过收件箱进行查看考试通知,参加考试。



允许普通批阅列表显示监考详情:考试发布设置【考试过程中抓拍监控】,会存在批阅老师和监考老师不是同一批人,批阅教师批阅的时候看了监考详情,会角色监考教师针对学生明显作弊了,但监考教师没有进行处理,然后两边教师存在矛盾。

学生主观题作答不允许输入文本设置:上传附件类型和不允许输入文本设置,二者必选其一,不允许不让上传附件又不让输入文字。
(1)如果勾选了【学生主观题作答不允许输入文本】,检查下是否有勾选上传的附件类型(拍照/录像、录音、上传附件)如果都没有则toast提示:请设置允许学生上传的附件类型
(2)保存发布设置时检查下两个选项是否有必选其一,否则不能保存成功,toast提示:请设置允许学生上传的附件类型
(3)已发布的考试不允许修改该设置项。



多选题新增给分策略;考试发布页面“多选题选对但未选全,给一半分” 策略的基础上,支持用户自定义设置多选题未选全时给分的比例。


6.1.2发送考试通知
系统自动发通知
考试发布时,系统将自动为考生下每位考生发送考试通知。

新添加的考生自动发通知
勾选后,考试发布后系统会给新添加的考生自动发送考试通知。

支持自定义考试通知
支持用户自定义考试通知内容,发送后考试下所有的考生通知内容一致,均为教师输入的自定义通知内容。


考试通知支持富文本
考试通知支持富文本,考生通知中支持给文本样式设置以及支持在富文本中插入图片以及附件。

6.1.3发送考试须知
考试发布支持给学生发送考试须知,支持设置移动端考试须知,pc端考试须知内容,并支持设置自定义考试须知内容。
系统默认考试须知:系统根据考试终端判断,移动端 、pc端考试须知内容显示。

自定义考试须知:发布后,单位下所有考试均显示自定义的考试须知内容,不分终端。


6.1.4考生管理
支持对已发布的考试--考生进行管理,添加考生,移除考生,发送人脸识别通知,发送通知,发送证书,查看已发送的通知,查看考生回收站等操作,并支持按照学生组织架构(院系,专业,班级)检索学生。

考生管理--添加考生:支持通过 手动添加,批量导入,从本地网络课程中添加,从网络课程中添加,从教务课程中添加考生。

考生管理--发送人脸识别采集通知:支持设置人脸采集链接的有效时间,设置人脸采集内容。

考生管理--考生回收站:支持查看已移除的考生,针对已移除的考生支持还原操作。


考生管理--查看已发送通知:支持查看已发送通知功能,查看已读通知人数,未读通知人数并支持导出。



6.1.5监考教师管理
用于管理需要监考的监考教师,支持手动添加以及批量导入两种方式,手动添加支持从教师库中选择教师进行添加,批量导入根据下载的模版按照模版中字段填写,上传文件即可。支持监考教师权限设置,以及给监考教师发通知功能。
(1)添加监考教师
手动添加监考教师


批量导入监考教师


(2)监考教师权限设置
支持设置监考教师管理权限分配,包括支持对考生进行标记、查看申诉、开启直播、考生提醒、手动抓拍、强制收卷、考生管理记录等操作,控制教师端是否有对应的操作权限。
支持针对单个考试进行设置以及批量设置监考教师管理权限。



查看监控详情:支持查看监控详情,监考哪些学生,以及教师操作日志数量,页面访问详情。


(3)监考教师发通知
对于已发布的考试支持给监教师发送通知。未开始或进行中的考试,支持给监考教师进行发送监考通知,已发送的监考通知支持撤回。



已发送的通知支持撤回操作,支持查看已读/未读人员名单

6.1.6阅卷教师管理
用于管理批阅教师,支持手动添加以及批量导入两种方式,手动添加支持从教师库中选择教师进行添加,批量导入根据下载的模版按照模版中字段填写,上传文件即可。支持批阅教师权限设置,支持给已结束的考试批阅教师发送批阅通知。
(1)添加批阅教师
手动添加批阅教师


批量导入批阅教师


(2)批阅教师权限设置
支持设置批阅教师管理权限分配,包括支持修改考试设置、考生管理、批阅教师管理、证书设置、导出成绩、导出附件、试卷预览、不允许批阅,控制教师端是否有对应的操作权限。
支持针对单个考试进行设置以及批量设置批阅教师管理权限。


(3)批阅教师发通知
对于已发布的考试支持给批阅教师发送通知。已结束的考试,支持给批阅教师进行发送批阅通知,已发送的批阅通知支持撤回。




6.1.7在线监考
在线监考
监考教师--在考试列表--可以查看需要监考的学生列表,支持分组监考,抓拍监控,异常分析,留言板,申诉管理,查看考生详情,给考生延时,发送提醒以及监考教师数据导出等操作。

(2)分组监考
系统支持对监考的考生进行分组监考管理,并指定每个组的监考教师,支持随机分组、导入分组和智能分组。

(3)抓拍监控
系统支持查看所有考生的人脸对比、前后摄像头和屏幕的抓拍监控画面情况,便于监考教师更加直观了解每位考生当前的作答情况,支持在该页面进行查看考生详情,标记考生,提醒考生,考生留言,手动抓拍,查看申诉等功能。

旧版界面

新版界面
(4)异常分析
支持查看考试中被系统标记为异常的所有考生的异常记录,并支持按异常类型筛选,包括人脸识别异常、屏幕异常、切屏、拒绝抓拍、强制收卷等。可以通过筛选对单个考生进行监考操作。

(5)留言板
监考员可以查看考生在考试过程中的问题反馈,并进行留言答复。

(6)申诉管理
考生在触发系统强制收卷后,如有异议,可发起申诉并查看申诉结果。监考教师可以对考生的考试申诉进行审核查看,支持筛选申诉类型。


(7)查看考生详情
监考员可随时查看每位考生的考试行为记录,详情以时间轴形式呈现,包括考生进入考试人脸识别结果、考试切屏记录、考试抓拍记录、屏幕抓拍识别记录、考生答题记录、直播监考记录、监考教师操作记录等。
①人脸识别
支持考试前进行活体人脸核对,如考试已设置抓拍照片的间隔时长、人脸识别比对的间隔张数,监考员可以查看考生的人脸识别结果,以及所有抓拍和比对结果。

②手动抓拍
考试过程中,监考教师可以对某个考生,发起手动抓拍,查看抓拍人脸画面和屏幕截图是否正常。

③直播监控
考试过程中,监考教师可以随时调取考生的直播画面进行直播监考,可以设定实时观看考
生的前置或者后置摄像头,查看考生的周边情况,进一步确认考生的真实考试情况。

④标记考生
考试过程中,监考教师可以根据考生监考详情记录,对有作弊嫌疑的考生进行标记。考试结束后再对考生对整个考试过程进行核查。

⑤提醒考生
考试过程中,监考教师可以对考生发提醒,提供快捷提醒内容。

⑤屏幕共享拦截
系统对远程控制答题作弊有拦截功能,避免学生远程投屏作弊,包括但不限于向日葵、腾讯会议、华为协同互动等。


⑥屏幕异常识别
系统可以识别屏幕照片是否有悬浮窗、分屏、输入法粘贴答案等异常,支持设置屏幕照片异常几次强制收卷。

⑦切屏监控
监考教师可以查看所有考生切出页面的次数与时长,可设置考生切屏达到次数对监考教师发送提醒通知,且支持设置考生切屏几次强制收卷。

⑧多终端考试限制
系统可设置不允许考生多终端考试,且支持对学生多终端考试进行监考记录。

⑨强制收卷
监考教师发现有异常行为的考生可进行强制收卷。

(8)延时
如遇突发情况,支持在监考列表设置学生考试延时,或者对本场考生批量延时。
按勾选学生延时/批量按类型给学生延时:支持输入延时原因,最多输入200字,用户点击“确定”按钮时 系统自动给需要延时的学生发送一条提醒。
延时原因:选填,不填写也可以发送延时提醒。



(9)通知提醒
针对未及时参加考试或有异常行为的考生,监考员可对考生发送提醒通知。

(10)监考数据导出
支持导出考试的监考列表和监考详情数据。

6.1.8监考方式
(1)移动端监考
支持移动端监考,查看考生监考详情,对考生进行强制收卷、打回等考试操作。

(2)双机位监考
可以设置第二设备监考功能,开启第二设备监考功能后,考生使用第二台设备进行作答环境直播系统将会生成一次性账号密码以及二维码置于考试须知页,管理员可以从答题终端和第二机位环境终端进行同时监考,监考界面支持手动和自动巡考,多画面进行双设备同步监考。


(3)巡考监考
支持巡考员线下巡考时选择考生,移动端拍摄人脸照片并上传,查看识别比对结果,并支持查看巡考拍照比对记录,管理员支持查看所有巡考教师的拍照比对记录。

6.1.9证书设置
设置证书模板
地址: /jc/pdfTemplate/manage
点击 “添加模板”,输入模板的名称


证书模板字段管理
地址:/jc/pdfTemplate/zdmanage

添加 字段名称,选择要在证书上显示的字段编码。

证书模板--添加字段,选择 在字段库中选择的字段,添加到模板中,用于证书上字段的显示。



点击在线编辑/在线生成 (第一次进入显示),页面上会显示需要在证书上填写的字段。


系统支持 自行从本地上传证书模板,也支持从已有的模板库中选择

从模板库选择已有的模板

把需要在证书上显示的字段,鼠标拖动到 编辑证书区域


所有字段和位置都调整好后,证书模板编辑完成,点击右上角的保存模板即可。
证书设置
管理员端--考试列表--证书设置

选择 添加模板证书,设置考试xx分数系统自动发放证书。

可以选择对应已经设置好的证书模板,或者下载查看证书

给学生发证书
考试列表--考生管理界面,管理员/教师 支持给学生手动发证书,也支持系统根据考生的成绩达到了设置的标准,系统自动给学生发证书。

手动发证书设置


系统自动发证书

学生查看证书
学生空间左侧配置证书app地址:
考试系统域名+/exam/certificate/stu/manage
举例:https://lingnan.kaoshi.chaoxing.com/exam/certificate/stu/manage


6.1.10批阅管理
提供个性化阅卷设置,支持流水阅卷和整卷批阅两种阅卷方式。系统可以实现客观题自动批阅,主观题由阅卷老师批阅。阅卷后成绩自动记录,支持成绩导出、试卷导出、考试附件打包导出。
普通批阅
考试发布之后,教师可以随时查看学生的作答情况或对考试进行批阅。进入教师批阅列表页面,系统支持可以通过考试状态、考生姓名/学号关键词来筛选考试。

学生批阅列表页面

支持按人批阅,按题批阅,点击批阅按钮,进入到学生作答详情页面。

对于客观题系统支持自动批阅并计算分数,无需人工干预。可以设置多选题未选全是否给一半分数、填空题是否为客观题、填空题是否区分大小写等评判标准。

主观题批阅时支持打分和写批语,批语除支持文字录入之外也支持公式、符号、图片以及附件录入。支持对答题结果进行相似度查询,避免抄袭情况的发生。

支持对主观题上传的图片和文档进行在线批注,进行画线标记、圈注等操作。

支持勾选多个学生进行批量打分功能

针对已提交的学生试卷支持打回功能。


支持导出考试成绩,导出考试附件,导入成绩以及查看考试统计操作。

导出考试附件--批阅完成的试卷支持一键打包下载,便于存档,支持Word和pdf,word排版格式导出。

支持按考试批次统一设置批阅的截止时间:期末考试,期中考试或者其他类型批次的考试统一设置批阅截止时间,让批阅教师在规定时间内完成批阅任务;老师只能在截止时间之前可以进行批阅,超时后不允许批阅;(支持修改延长时间)。


线下考试批阅设置-支持设置在批阅页面显示考生答题纸:设为匿名批阅的考试,批阅页面查看考生答题纸时隐藏考生信息;

分组批阅
学生和批阅教师需要进行分组,批阅教师可以批阅和自己组别名称相同的学生试卷。分组批阅,教师端不进行管理员角色判断,支持批阅对应负责的分组下的学生,一个用户既是批阅教师又是管理员,管理员可以批阅全部分组,批阅教师只批阅自己负责的分组。
① 考试列表--考生管理:批量导入考生信息以及组别信息。




②考试列表--批阅教师管理--导入批阅教师信息。




③考试列表--批阅--学生批阅列表,批阅教师只显示自己所批阅的小组下的学生信息。


(3)流水批阅
系统支持四种批阅模式,流水批阅,平均分模式,仲裁模式,教师领取试卷模式。
流水批阅模式
按题将一个考生的答卷分配给一个或多个教师批阅(题不会出现交叉,一个考试的一道题答卷一定只会分配给一个教师)
管理员,发布教师 有权进行流水批阅设置操作, 考试列表--批阅设置。

选择流水批阅教师,设置题组,以及按照题组分配批阅教师。

判卷开始时间:批阅教师在该时间之后,才能看到考试的答卷进行批阅
重要:由于是采用预分配制,所以对应考生答卷分配给对应批阅教师,会在考试结束30分钟与判卷开始前2小时的时间进行分配。
如果阅卷开始时间2小时,早于考试结束30分钟,则按考试结束30分钟的时间为准。
判卷结束时间:该时间之后,批阅教师无法再进行批阅,包括回评操作。

保密设置:是否隐藏批阅学生的姓名等信息,在考试发布设置页面设置,流水批阅页面进行同步显示。


督察模式:开启或可设定一个督察人员,督察能看到全部的批阅情况。

批注工具:对批阅教师的批注工具进行设定
加减分模式:在教师给考生的答卷批注时,只显示加分快捷或减分快捷或都显示
自动算分:是否根据批阅教师的批注加减分,直接计算(这里存在隐患,如果批阅教师多次进入批注,之前已批注的情况无法获取到,可能导致自动算分不准确,建议不开启)

补充分配:
考试结束,由于部分考生未及时交卷或其他问题,批阅分配的时候,部分考生处于未分配状态,则需要进行补充分配,将未及时交卷的人员进行再次分配。该操作不影响已批阅的记录。
重置分配:
重新拉取参与考试的考生,以及考生的答卷,重新进行分配,这种情况会影响到已批阅的情况,建议在未开始批阅的情况下进行操作。

按步打分设置:开启后主观题支持按步骤进行打分功能。



填空题合并批阅:教师批阅页面需要把填空题类型的所有的小题整合到一起按题型给分。
![]()

教师自主拉取试卷:流水批阅支持教师领取试卷模式,可以自行领取需要批阅的试卷。

教师批阅根据管理员端设置项,显示【拉取更多试卷】入口,点击领取试卷可进行领取试卷操作。
点击【拉取更多试卷】页面弹窗显示 每个批阅教师的批阅进度,可根据教师批阅速度领取批阅的试卷份数。
领取规则说明
请根据自己的批阅能力领取试卷,确保能够按时完成。




重新分配:
从学校的教师库选定参与该次考试批阅的教师,并设定题组,以及每个题组对应的批阅教师,系统会根据该设置进行答卷预分配。
在分配完成后,可进行批阅教师的替换,在教师姓名上点击,可出来替换,将A教师替换成B教师,替换后,A教师退出批阅,且如有批阅到一半,批阅的记录也将转给B教师。
还可以进行二次分配,如因批阅的进度或其他问题,需要将批阅的分数进行调配,可以在这里进行二次分配。


查看批阅情况:
支持查看教师整体批阅情况,批阅教师信息,学生总数题目总数已批改学生未批改学生批改完成率等。


导出批阅历史:

平均分模式
将一个考试的一道题的答卷同时分配给一个组的批阅教师(可设置多个),这些教师共同为这道题的答卷打分,系统自动取多个教师的平均分作为考生的最终得分。
平均分模式批阅设置界面

批阅设置完成界面
流水批阅页面


其他配置同流水批阅功能流程。

仲裁批阅
同平均,在多个教师批阅时,如果有2个或以上的教师批阅出现分差超过设定的比例,则将该道题的答卷提交给设定的仲裁人员进行最终批阅裁定。
阈值计算规则 = 教师分差/ 题目总分
举个例子,当前题目 100分 教师A 给50 教师B给50 就是 (50-50)/ 100 分差就是 0%
教师A 给100 教师B给50 就是 (100-50)/ 100 分差就是 50%
仲裁批阅模式批阅设置界面

添加仲裁人员,以及设置阈值,仲裁人员支持设置多个。


批阅设置完成界面


教师批阅页面:考试列表--流水批阅

流水批阅页面

仲裁人员批阅页面:可以看到触发阈值的试卷,支持查看对应批阅批阅教师批阅的分数。

领取试卷模式
使用流水批阅平均分配模式进行批阅工作,多个教师批阅同一个题组,有的教师批阅的试卷快,有的教师批阅的慢 希望实现批阅快的教师帮助批阅慢的教师批阅试卷,提高批阅效率和质量,确保每位教师都能得到相对均衡的批阅任务。

批阅历史
支持查看该教师批阅的历史记录,已批阅学生,未批阅学生,支持查看学生试卷以及给学生回评等操作。




批阅统计
支持查看批阅统计功能,支持查看批阅教师,院系,应批阅试卷份数,已批阅试卷份数,待批阅试卷份数,批阅试卷完成率,应批阅题目份数,已批阅题目份数,待批阅题目份数,批阅完成率等,,并支持导出。


支持查看批阅教师具体批阅的题目,题型,待批阅题目份数,已批阅题目份数
(7)按功能点打分
流水批阅通过设置步骤分设置,支持主观题、简答题等题型,进行按步骤打分操作。系统会自动把每个步骤的分值以及步骤说明回显到批注内容中


6.2按监考教师巡考
按教师维度进行查看,查看教师巡考考试情况以及该教师监考的考生考试情况。

查看项院系,专业两个字段控制筛选项的显隐

点击详情查看该监考教师监考的考试情况

并支持点击进入单场考试进行查看监考的考生名单


可以切换查看该教师在本场考试的页面访问日志

6.3按考生巡考
按考生巡考:支持按照学生院系,专业,班级,考试批次,考试场次,异常状态,考试名称,学生姓名/学号进行检索,支持按考生维度进行查看,查看单个考生的所有考试情况。

点击查看详情查看该考生在某个考试的的监考记录

八、线下考试发布
考试发布页面--线下考试,设置考试名称,选择试卷答题纸/空白答题纸 设置发放对象,发放对象逻辑同线上考试,设置考试开始结束时间,考试时长,批次,场次信息 设置识别类型(学号/准考证号)。
支持评分设置,批阅设置,试卷设置等操作。

支持用户选择试卷答题纸/空白答题纸


点击右上角下一步,进入到考试须知页面,系统默认显示考试须知内容

点击发布,进行发送考试通知弹窗显示,点击确定按钮即可完成线下考试发布的流程。

已发布的考试支持进行 考试详情,考生管理,批阅教师,证书设置 功能管理,流程同线上考试。

已发布的线下考试--支持下载 考试答题纸,用于线下考试的扫描。


九、考务管理
考务管理模块可以实现考务课程管理、考试类型管理、考试批次和考场批次管理、排考数据管理以及未发布考试管理。系统支持按考试批次、场次进行考务安排管理,包括对各学期的期末考试、补考、重修考试等进行统一的考试时间、考试地点、监考教师等排考安排,并且支持但不限于正考、补考、重修等批次类型,支持设置可约考的考试批次,学生可自主约考报名。
8.1学期管理
对学期进行管理,支持添加学期信息,字段:学期名称,学期编码,所属学年,开始时间,结束时间,是否为当前学期,支持编辑以及删除操作。
已经被占用的学期不支持删除操作。

添加学期:输入学期编码(唯一标识,不可重复),学期名称,所属学年,学期(第1学期/第2学期),学期的开始时间,结束时间,是否为当前学期。

8.2考区管理
用于管理考区的基础信息,管理考区的增删改,主要字段信息“考区编号”考区名称,考区地址,考区是否有效字段信息,点击操作列表“负责人”支持添加考区负责人。

添加考区:考区名称,考区编号(唯一标识,不可重复),考区地址,是否有效信息。

负责人管理:可以设置考区的负责人,支持从教师库,管理员库选择考区负责人,以及支持给考区负责人进行分配需要管理的教室类型,默认可以管理 普通教室,机房教室,多媒体教室。


8.3教室管理
用于管理教室的基础信息,管理教室的增删改,主要字段信息 教室所属校区,教室编号,教室名称,教室地址,教室类型,座位数,考试人数,启用状态等字段信息。

添加教室:教室编号(唯一标识,不可重复),教室名称,座位数,考生人数(根据座位数设置考生人数,考生人数不可超出教室的座位数),教室类型(普通教室,机房),启用状态(是,否),所属校区(有效的校区名称),教室地址,教室描述。

8.4教务课程管理
用于管理教务课程基础数据信息:用于管理教务课程的基础数据,支持增删改,批量导入课程,导入的选课数据,排考数据以及对接的数据中的课程信息系统会同步到教务课程数据中,系统根据教务课程信息会同步生成题库课程信息,用于题库的建设。
主要字段信息:课程名称,课程类别,课程编号,开课学院,学分,学时,所属院系,学历层次,课程性质,考核方式,考试形式等。


添加课程/导入课程:课程编号(课程唯一标识,不可重复),课程名称,课程类别,课程的开课院系,学分,学时等字段。

8.5教务选课数据管理
用于管理导入的选课数据/补考数据/重修数据 ,支持批量导入以及单条数据删除,批量删除的操作,根据下载的模板进行填写数据,标记*号,为必须字段,导入时先选择导入的课程数据来源,为选课数据/补考数据/重修数据。
支持按照 课程来源,学年学期,开课院系,课程名称,教学班,所属院,专,班,以及学生教师姓名,账号检索所需数据。



8.6考试类型管理
用于管理考试批次类型信息:支持添加,编辑,删除等操作,系统默认 支持显示“正考,重修,补考,缓考”四种批次类型,不支持编辑和删除,新自定义的批次类型支持编辑和删除操作。

添加批次类型:添加批次类型名称,批次类型名称不能相同,系统会进行判断 批次类型名称已存在的会给出明确提示。

8.7考试批次管理
考试批次管理:用于管理考试批次的增删改,主要字段信息 学期,批次名称,批次类型,学生预约时间,排考时间,考生人数,是否设置了自主约考,约考是否需要审核
添加考试批次---默认显示界面:支持 添加考试批次名称,所属批次类型,选择学期(默认显示当前学期),考试方式(线上,线下),是否允许学生自主约考(默认否),是否排考场(默认否)。

*重要字段说明:
是否允许学生自主约考:【否】该批次下的学生不需要进行约考就可以被添加到考试课程下。【是】需要学生在空间约考
app
上进行约考成功后才会被加入到考试课程下。
约考是否需要审核:自主约考的学生需要管理员进行审核,审核通过后才可以被加入到考试课程下。
约考限制:限制约考学生的来源,选课数据,补考数据,重修数据
只有在对应的数据下学生才可以进行约考,或者不限制
(
从哪导入的课程下的学生都可以进行约考
)
。
学生预约时间:设置学生约考的时间段,只有在时间段内学生才可以进行约考。
是否排考场:该批次下的学生是否支持排考场,默认为否。
排考场时间:设置排考场时间段,排考场的开始时间要晚于
学生约考的结束时间。
是否允许一个教室排多门课程:该批次下是否允许一个教室内安排多门考试课程,默认否。

8.8考试场次管理
用于考试场次的信息,支持增删改,主要字段信息 场次名称,所属考试批次名称,考试考试时间,考试结束时间,课程数,教室数量,已排考人数/参考人数,操作列支持设置考试课程,考试教室,排考场,自动分配监考教师等操作。

重要字段说明:
考试课程:添加考试课程信息,数据来源获取教务基础课程中的课程数据信息。(系统会判断该课程为选课数据/补考数据/重修数据同步到基础课程中,会把对应的课程,教师,学生的关系关联起来)

添加考试课程页面

设置约考人数:如果该考试批次支持允许学生自主约考,那么该考试下的学生约考人数不能超出管理员所设置的预约人数,超出后系统会给出提示,“约考人数已满,请在其他课程下进行约考”。

考试教室管理:设置考试场次下排考场所需要的教室信息。


考试教室管理:添加考试课程下排考所需要的教室信息。

添加考试教室

考试课程--同步选课教师学生

点击同步选课教师学生按钮,系统会同步给对应教师账号下的课程同步学生的操作,教师空间考试课程app会同步生成一条课程数据。
8.9约考管理
用于管理已约考学生,未约考学生,待审核约考学生
已约考学生:查看学生约考成功的学生,管理员可以手动取消约考。

未约考学生:在考试课程下没有进行约考的学生信息,支持管理员给对应的学生进行发送约考通知,学生可以在学生空间--收件箱--通知--进行查看约考通知。



待审核约考学生:约考成功的学生在待审核约考学生中显示,审核通过被加入到考试下。

学生自主约考app
多级管理员审核通过,学生可以进行约考,学生端--考核申请,学生可以进行约考。



管理员查看约考学生信息

8.10排考数据管理
系统支持根据考务安排生成排考结果信息,或者一键导入所有考试的排考结果信息,排考信息包括课程名称、课程编号、学期、学号、姓名、考试批次/场次、课程/监考/批阅等教师信息、考试开始/结束时间、考试地点等信息,并支持导入排考数据带监考分组信息,实现批量对监考分组。


8.11未发布考试管理
系统支持根据排考结果数据生成对应的未发布考试,对未发布的考试可以直接选择试卷进行发布,支持批量添加试卷、批量发布考试;对已经发布的考试可以管理考生、监考教师和阅卷教师。

还可以根据需要,进行字段和信息筛选项查看,并根据需求进行整体考试信息的批量导出。

十、下载中心
管理单位导出的数据会同步至下载中心并展示,支持批量下载、按文件名称检索、单个文件删除以及批量删除操作。

十一、成绩管理
10.1线上成绩管理
按照学生维度显示,多个考试下所有学生的考试成绩数据,包含线上考试成绩,线下考试成绩,支持按照筛选条件检索,并支持导出当前全部数据以及按照班级维度导出成绩。


10.2网络课程成绩管理
考试发布--通过网络课程中添加的考生,支持把学生的考试成绩同步回对应课程下--成绩权重设置--线下成绩--明细显示。
考试发布需要选择--从网络课程中添加考生,学生作答的考试成绩才会回传到课程权重线下成绩中。

网络课程成绩管理--支持手动同步线上成绩。

已同步状态

课程-统计-权重设置

线下成绩--明细分配。

系统默认按照试卷名称命名生成子权重

统计--学生成绩--线下成绩

十二、统计分析
11.1综合统计
系统支持提供对考试系统运行整体情况进行综合分析,包括发放考试次数、发放人数、参与人数、合格率、优秀率、每一批次下多次考试的成绩分布趋势、各院系各专业数据对比等维度的统计分析,所有数据分析以图形形式展示。

11.2考试统计
系统支持针对每一次考试进行统计分析,呈现内容包括考试名称、题量、考试时间、考试时长、满分、平均分数等,可通过筛选或搜索查找相应考试。

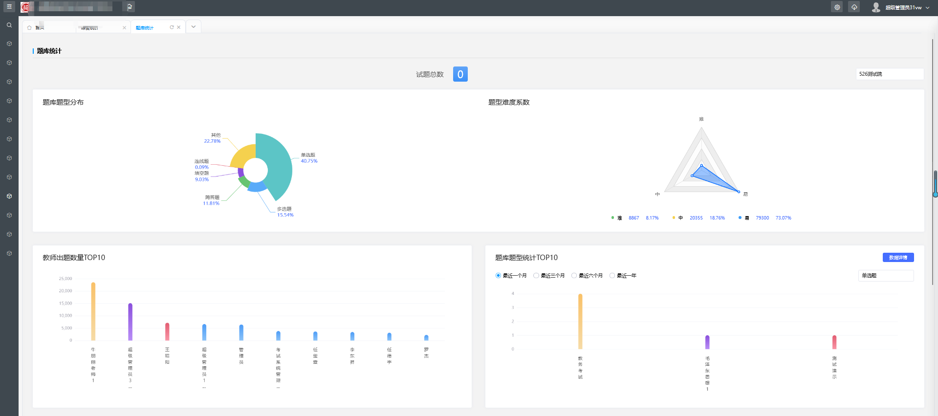
11.3题库统计
系统支持针题库数据统计,以图表呈现包括试题总数、题库题型分布、题目难易度分布、教师出题数量分布等,支持查看题库统计详情和每个题库的题目更新记录。




11.4考试详情分析
系统支持针对每一次考试生成详细的考试分析图,包括分数段对比、客观题正确率、每道题的统计详情等数据,所有分析支持以直观的图形呈现,并支持一键导出。


11.5考试分析报告
系统支持针对每一次考试生成考试报告,报告内容可根据实际需求选择考试报告呈现的内容,并支持分析报告的导出。


扫描管理
13.1扫描仪硬件的基础条件
(1)高速扫描仪
(2)支持twain协议通用驱动
(3)支持A3、A4大小的纸张进纸
(4)支持彩色扫描、双面扫描
13.2扫描管理
管理员(学校教师或扫描服务人员)在按序收集好答题纸后,安装扫描仪驱动、连接扫描仪连接线、启动考试系统阅卷扫描软件后,可在扫描管理进行扫描,并查看扫描进度。
注意:扫描支持两种方式,混合考试扫描和考试内扫描。混扫不支持乱序,独扫支持乱序。如果是混扫的话,需按序收集每位考生答题纸,确保同一份答题纸内的顺序无误,如考生1的第一张在前,正面朝上,第二张在同份第一张的后面,正面朝上,乱序将导致答题纸无法全部匹配考生。如果是考试内扫描的话,考生间的顺序不做要求。
13.2.1扫描仪的连接与使用
安装扫描仪驱动
使用前请先关闭杀毒软件。
需要按照所使用的描仪型号下载对应的驱动软件(支持twain),驱动软件一般会随扫描仪设备提供,如果找不到驱动请联系扫描仪厂家提供驱动,驱动安装好后重启电脑后,再进行后续连接操作。
如电脑需要卸载重新安装驱动,安装好驱动后,请重启电脑,再进行后续连接操作。
连接扫描仪数据线、电源,启动扫描仪
扫描仪电源线连接电源,数据线一头连接电脑USB口,一头连接在扫描仪。
下载安装超星扫描软件
点击扫描答题纸,可以在扫描答题纸页面下载超星扫描软件。

下载后将文件解压,找到超星扫描软件,建议创建桌面快捷方式,方便使用。

双击超星扫描软件,启动后系统操作栏右下角 将显示下图托盘:
a.连接成功时显示为绿色,扫描答题纸页面显示准备就绪状态。
![]()

点击检查连接状态弹窗会显示扫描仪型号。

如检测到当前电脑安装了多个驱动,则会弹出选择驱动弹窗,选择电脑连接扫描仪的驱动,点击确定/选定即可。

b.连接失败时托盘显示为红色,并弹出失败提示,请根据提示信息检查扫描仪驱动、连接线、电源线状态;并退出重试。

设置驱动
当超星扫描软件托盘为绿色时,右击托盘,点击【设置】即可弹出驱动面板。以佳能DR-G1100 为例,具体设置方法以实际使用的扫描仪为准:

(1)必设项——纸张尺寸
一般驱动会默认为【匹配原始尺寸】。当无该选项时,需要根据需要扫描纸张的小大选择。若未按照实际纸张大小选择,会导致图片成像不全。
(2)必设项——分辨率
一般驱动会默认为300dpi,当需要大批量扫描时,为优化效率及空间,可选择200dpi。
(3)颜色模式
需要选择【256级灰度】或【彩色】;有的驱动选项名称为【灰度】、【色彩】或【24bit】、【灰度】。
不可选择【自动检测】及其他。
(4)扫描模式/页面
需要根据纸张打印方式选择,纸张单面打印时,选择【单面扫描】,纸张双面打印时,选择【双面扫描】。
不可选择【跳过空白页】及其他。
(5)勾选【自动拉直歪斜】
勾选后可防止纸张文稿在进纸时轻微歪斜造成图像歪斜。

(6)勾选【送纸超声检测】
一般驱动会默认已勾选,勾选后可防止纸张漏扫。

(7)当发现图像方向有误时设置【文稿方向】
一般驱动会默认为【文本方向识别】。若发现扫描纸张方向不对时,需要查看本设置,当看到默认值为【X度】时,需要设置为【文本方向识别】。如没有【文本方向识别】或类似选项,需结合进纸方向选择要调整的度数。

(8)当发现进纸非连续进纸时勾选 总是转发来自扫描仪的压缩图像
若发现扫描进纸不连续时,可勾选本设置。

连接失败时需要检测
a.电脑是否安装成功扫描仪驱动(支持twain),可使用驱动扫描纸张测试。
b.扫描仪与电脑连接数据线是否连接正常。
c.扫描仪电源是否已连接,是否已启动处于就绪状态。
d.重新启动扫描软件前,请先退出(右击托盘-退出)。
13.2.2扫描方式
扫描支持两种方式,混合考试扫描和考试内扫描。
混合考试扫描
对于大规模的联考、混合型的考试,可进行【混合考试扫描】,即将多批次、多场次的多场考试混合进行扫描。直接在【扫描管理——扫描答题纸】中开始扫描。
注意:混扫支持试卷管理试卷列表当中下载的答题纸或者是空白答题纸列表当中下载的答题纸,它上面只包含了这个答题纸和试卷的信息,没有包含考试的信息,所以还需要在扫描之前新增一个选择考试的动作。
点击【扫描】,设置扫描模式、扫描色彩等信息,点击【开始】进行扫描。

扫描中:

考试内扫描
对于单次考试,或使用在试卷管理【试卷列表】生成的【试卷答题纸】和空白答题纸。考试后,需进行【考试内扫描】,即在【考试扫描管理】中选择考试,再点击【扫描答题纸】,进行扫描。可满足先生成试卷和空白答题纸考试,后在系统中发布考试的特殊场景。
选择考试,点击【扫描答题纸】,跳转【扫描答题纸】页面。

跳转至【扫描答题纸】页,并显示本次扫描的【考试名称】。

点击扫描,

流程同【混合考试扫描】
扫描注意事项
选择扫描模式时,需按照打印方式进行选择,单面打印的纸张需单面扫描、双面打印的纸张需双面扫描;无需存档彩色痕迹的纸张选择【灰色扫描】,需要存档彩色痕迹的纸张选择【彩色扫描】。
高分辨率、彩色扫描的图像大,大批量扫描前请确认内存空间,无特殊要求可设置【200dpi】、【灰色扫描】。
13.2.3处理异常项
管理员(学校教师或扫描服务人员)可在扫描和识别的过程中同步处理异常纸张的情况。包括二维码异常、图像异常、考试(匹配)异常、考号(匹配)异常、考号重复、缺考确认、作弊确认、客观题填涂异常。
二维码异常
一般由于纸张二维码损失或破损导致的无法识别,可输入二维码下方的正确编号,获取匹配的二维码信息。

图像异常
图像异常的原因有图像不完整(如图像部分缺失、扫描纸张折角)、图像存在污渍(如印刷漏墨、扫描镜头污渍)、定位点缺失或变形、定位点位置偏移等。
处理方式:
(1)图像不完整:缺失部分较多时需重新扫描完整;不影响作答区域仅缺失个别定位点的,可自动修复后重新识别。
(2)图像存在污渍:如是扫描仪成像问题需进行扫描仪维保,图像污渍或阴影遮盖二维码、定位点、作答区的,需要清洁扫描仪后重新扫描。
(3)定位点缺失或变形:个别定位点缺失或变形时,可自动修复后重新识别,重新识别时,系统会根据补全的定位点显示识别结果(客观题框选及切图的效果),用户可校验图像的识别结果。确认无误后重新识别,补全的新图像将参与后续的识别流程。也可拖拽左侧工具条,手动补全定位点,重新识别。

图像异常示例


自动修复示例

图像校验示例
识别结果无误示例:考号、客观题已填涂的填涂框被红色命中,未填涂填涂框被蓝色框选,主观题会显示切图范围。
识别结果有误示例:考号、客观题区域出现大规模偏移时,主观题作答框的切图不准确时。

当校验有误时,可重新手动修复图像。
考试异常:一般由于无考试信息或考试信息有误等导致,可人工匹配正确的考试。

考号异常
一般由于重复扫描答题纸或考生填涂错误导致,可为答题纸匹配正确的考生。
若该生已存在答题纸时,系统会提示匹配错误,需要删除错误的答题纸后再行操作。

考号重复
当系统识别到存在两张考号识别结果相同的图像时,会报出考号重复,需要手动处理。
需要用户校对各图像填涂考号与考生是否匹配,或是否扫描重复纸张。当出现不同考生所填考号重复时,需按照【先处理错的,再处理对的】原则,将各考生匹配其正确的考号。
当在考号重复中手动匹配其他考号后,则无法再为同一考号重复的匹配其他答题纸图像,会提示考生已存在答题纸,需删除误匹配图像重扫。

缺考确认
当系统识别考生答题纸中缺考被填涂时,需要用户校对确认,可将该考生答题纸设为缺考或设为非缺考、或删除答题纸。
注意:设为缺考、作弊的答题纸支持提交批阅,同时系统会自动标记0分。

作弊确认
当系统识别考生答题纸中被填涂时,需要用户校对确认,可将该考生答题纸设为作弊或设为未作弊、或删除答题纸。

客观题填涂异常
当系统识别到考生的客观题答案出现漏涂或多涂时,需要人工检查异常情况并进行确认,为考生选中/取消选中答案(或维持原状)。
注意:需全部查看考生答题纸填涂的异常情况,再进行确认提交操作,以防忽略因打印、扫描问题出现的漏涂与多涂异常。
多涂:

漏涂:

13.3考试扫描管理
管理员可在【考试扫描管理】中查看各线下考试答题纸的状态,包含已扫描识别考生答题纸的统计,与未匹配考生的图像情况,并处理识别过程中发现的异常项、查看考生答题纸、查看识别结果。
当全部完成后,管理员需点击考试的【提交批阅】,答题纸将流转至批阅模块,进行线上批阅。支持多个考试提交批阅,一次最多可勾选10个可提交批阅的考试进行提交。

查看考生答题纸详情

查看识别结果:
未提交批阅或提交批阅后均可修改客观题识别结果;

保存时页面给出提示:学生已提交批阅,保存后会同步更改学生客观题答案以及学生成绩。

如果导出的批阅留痕学生总分不正确,需要到考试列表--普通批阅--批阅进入到学生批阅列表页面,找到对应学生分数不正确的学生,进入到单个学生批阅界面。

登录到对应的批阅教师账号,进行提交批阅操作,批阅留痕答题纸上的学生总分才会更新。



提交批阅后可查看客观题自动批阅数据,查看系统识别考生答题是否准确,对于主观题已阅后可查看主观题批阅教师、批阅分值、批阅时间。

支持对考生的答题纸进行勾画打分操作。


导出批阅留痕:方式一,在成绩管理中的线上成绩中查看识别结果,导出批阅留痕答题纸;方式二,在考试列表中导出批阅留痕答题纸。

手动标记违纪状态
①提交批阅前操作的
点击手动标记状态,将【无答题纸】、【正常】状态的考生直接标记为【缺考】、【作弊】、【违纪】状态;提交批阅后将按本考试的监考设置,判断是否将此类标记考生打0分。
②提交批阅后操作的
提交批阅后将按本考试的监考设置,判断是否将此类标记考生打0分。修改考生监考标记状态,重置批阅状态,矫正考生分数。

13.4答题纸管理(空白答题纸)
答题纸管理,可以创建空白答题纸,然后去发布考试,支持编辑答题纸名称、复制、删除答题纸。

创建空白答题纸
系统自动生成无试题答题纸,教师/管理员可设置纸张大小与样式、布局、印刷方式;设置是否显示课程信息、是否显示相关考生信息;设置并编辑考试承诺书;选择考号采集方式,如选择填涂考号,可设置考号位数;可设置答题纸是否生成主观题阅卷打分信息,生成打分信息的可用于线下阅卷,未设置打分信息的答题纸则需线上阅卷。

设置纸张与布局:可选择设置为A4系列(A4/B5)纸张大小,支持一栏布局;或选择设置为A3系列(A3/B4/8K)纸张大小,支持两栏、三栏布局。


设置打印方式:支持单面打印或双面打印。

设置课程信息:包含课程名称、课程编号、学分、学时、考核方式、考试时长及自定义信息。

设置考生信息:包含院系、专业、班级、姓名、批次、场次、座位号、学期、班级、学号(/考号)以及其他自定义信息。
设置考试承诺书:可选择是否在答题纸上显示考试承诺书,编辑承诺书内容。

设置考号采集方式:可选择填涂考号或粘贴条形码;填涂考号支持设置考号位数。

添加/编辑试题:可设置题目结构,选择试题按题型编号或连续编号;可添加、编辑移动、删除试题,题型包含单选题、多选题、填空题、判断题、简答题、阅读理解题、完形填空题,可自定义添加新题型。

设置填空题作答长度:可批量设置填空题作答长度,即所有题空长度一致,设置为一行5空、一行4空、一行3空、一行2空、一行1空、两行一空;也可分别设置各个题空的作答长度。

设置简答题作答样式:可选择设置为空白、横线或作答方格。
横线适用于英语作文题,包含设置为虚线和实线,设置后支持拖拽增删横线、调整高度;方格样式适用于语文作文题,可通过设置字数显示,可设置其中提示字数的位置。

设置基础题型简答题插入图片:可按格式添加图片,一次最多5个,添加后可在作答框内拖拽移动、调整大小;可删除、放大图片。



添加选择题,设置选项数量及分值

添加填空题,设置题空及分值

添加组合题型,编辑小题

设置客观题、主观题答案
编辑空白答题纸时或使用空白答题纸发布考试后(提交批阅前),都可设置客观题答案或再次修改客观题及主观题答案。
空白答题纸设置安全口令
创建好的答题纸可以设置安全口令后,设置好安全口令后答题纸的编辑、发布考试、取消安全口令设置均需验证安全口令。


同时封存人支持忘记密码功能,忘记密码时系统会校验本封存账号是否绑定手机号,未绑定手机号时需先绑定手机号,再进行重置密码的操作。
空白答题纸分配管理教师
选择答题纸点击分配管理教师,添加管理教师;添加后,可对已添加的教师分配答题纸的管理权限,如答题纸的封存、编辑、复制、发布考试、删除等;拥有对应功能权限的教师才可对答题纸进行对应操作。

添加教师后可以设置封存、编辑、复制、发布考试、删除等管理权限。

被分配的教师-空白答题纸列表操作列显示对应的权限

徐州生物工程职业技术学院 图文信息中心